Galvanikanlagen und ihre Risiken: intelligente Differenzstromüberwachung mit Sensoren
Die Galvanik ist unverzichtbar zur Herstellung vieler Produkte, birgt aber spezielle
Risiken. Die Monitoring-Lösung e.guard von Funk Beyond Insurance bietet eine Differenzstromüberwachung mittels Sensoren, um Anomalien im Betrieb von Galvanikanlagen zu erkennen – und Schäden zu vermeiden, bevor sie entstehen.
Täglich werden in den Galvanikanlagen Hunderter deutscher Betriebe zahlreiche Zündquellen mit hohen Stromstärken, einer korrosiven Prozessatmosphäre, brennbaren oder toxischen Flüssigkeiten und brennbaren Anlagenbauteilen kombiniert. Die Liste an Risikofaktoren rund um Galvanikanlagen ist lang, die Anzahl an Prozessstörungen und Brandereignissen hoch. Typische Brandursachen sind u. a.:
- Austrocknen und anschließendes Überhitzen von Bädern mit elektrischen Badheizungen
- Elektrotechnische Defekte in anlagennahen Schalt- und Steuereinrichtungen oder Aggregaten
- Korrosion von Anschlusskontakten und elektrischen Verbindungen auf der Gleichstromseite
- Falsch ausgerichtete und unreine Kontaktböcke
- Explosive Atmosphären durch Wasserstoffbildung
Wie funktionieren Galvanikanlagen?
Die Galvanik/Galvanotechnik gilt als Schlüsseltechnik für die Automobil-, Telekommunikations- oder Elektroindustrie, aber auch für die Medizintechnik oder Bauwirtschaft. Ziel der galvanischen Oberflächenbeschichtung ist das Aufbringen einer meist nur wenige Mikrometer starken metallischen Schicht auf Werkstücken. Dies geschieht mittels Gleichstrom in einem elektrolytischen Bad. Im weiteren Sinne werden auch andere elektrochemische Verfahren, wie das Eloxieren oder Elektropolieren, unter dem Begriff Galvanik zusammengefasst.
Einsatzgebiete der Galvanik: Von der Armatur im Badezimmer ...
... bis zu glänzenden Details am Auto.
Effektiver Brandschutz als Basis
Brandereignisse führen dabei nicht nur zu hohen Sach- und Betriebsunterbrechungs-Schäden, sondern gefährden auch Mensch und Umwelt in besonderem Maße. Um die Wahrscheinlichkeit und das Ausmaß solcher Schäden möglichst gering zu halten, kommt es vor allem auf eins an: den richtigen Brandschutz. „Besonders effektiv ist hier ein Zusammenspiel aus enger Überwachung und automatisierter Abschaltung der Galvanikanlagen“, erklärt Viktor Geracik, Experte für Brandschutz bei Funk. „Bei den entsprechenden Maßnahmen besteht in vielen Galvaniken allerdings Nachholbedarf – sei es bei der feuerbeständigen Trennung von Produktionsbereichen oder der Ausstattung mit Branderkennungs- und -bekämpfungssystemen.“ Grundlegender Brandschutz ist allerdings essenziell, um adäquat versicherbar zu bleiben. Die Brandschutzingenieur*innen von Funk unterstützen hier fachkundig bei der Umsetzung passender Lösungen.
Differenzstromüberwachung trifft Sensorik
Aufgrund des hohen Gefährdungspotenzials suchen viele Unternehmen mit Galvanikanlagen aber auch abseits des konventionellen Brandschutzes nach Möglichkeiten, ihre Anlagen präventiv abzusichern. Denn diese sind für den eigenen Wertschöpfungsprozess häufig äußerst relevant. Hier kommt der Bereich Funk Beyond Insurance ins Spiel: „Unsere Industrial-Monitoring-Lösung e.guard erkennt elektrische Anomalien und andere risikorelevante Zustandsänderungen frühzeitig und automatisiert – an Galvanikanlagen mit elektrochemischen Prozessen und auch an Nebenaggregaten“, sagt Manuel Zimmermann, Manager Beyond Insurance bei Funk.
Was ist eine Differenzstromüberwachung?
Beim sogenannten Residual Current Monitoring (RCM, engl. für Differenzstromüberwachung) wird der Differenzstrom mittels RCM-Sensoren überwacht. Der Differenzstrom ist die Summe aus Fehlerströmen und (betriebsbedingten) Ableitströmen. Die so gewonnenen Daten zeigen eine Vielzahl von Zustands- und Prozessänderungen betriebener Anlagen an.
Dazu werden direkt im Schaltschrank RCM-Sensoren installiert, die kontinuierlich Differenzstromdaten erfassen. Diese werden mittels künstlicher Intelligenz cloudbasiert und echtzeitnah ausgewertet, nach Möglichkeit gemeinsam mit oft bereits vorhandenen Daten aus einem Power-Quality-Monitoring. „Im Gegensatz zur konventionellen Differenzstromüberwachung beschränken wir uns nicht nur auf simple brandschutzrelevante Schwellwerte. e.guard identifiziert vielmehr dynamisch Anomalien im Betrieb sowie typische Risikoszenarien, und zwar musterbasiert schon in frühsten Entstehungsphasen“, so Zimmermann. Zu diesen Szenarien gehören z. B. Isolationsfehler, Kontaktkorrosion oder Lichtbögen, aber auch Anomalien wie Fremdkörper im Bad oder verstopfte Abluftsysteme.
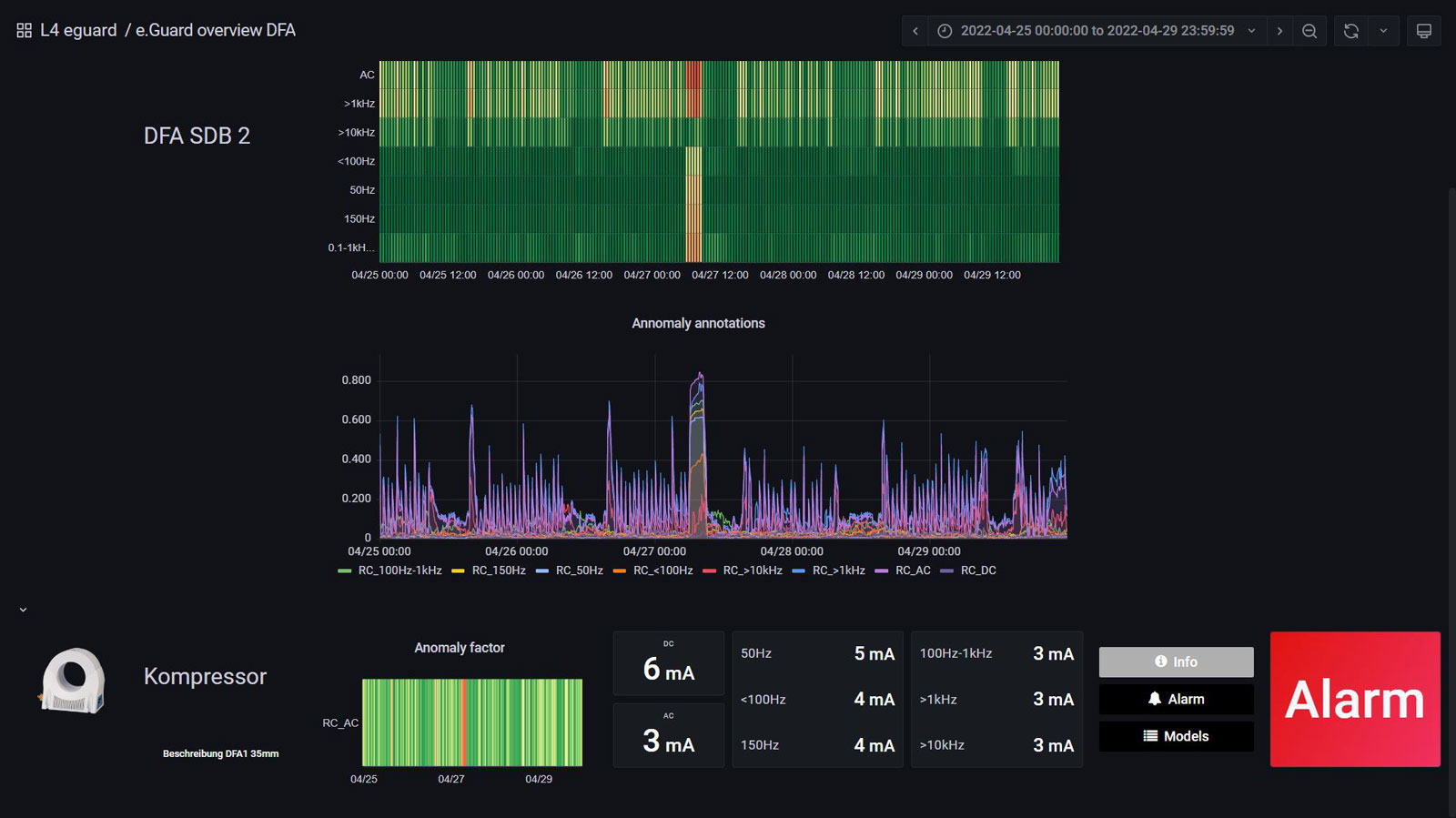
Mit e.guard von Funk können Galvanikanlagen intelligent überwacht werden – hier ein Einblick in das Dashboard.
Schadenprävention und Prozessoptimierung für Galvanikanlagen und Co.
Bei jeder Anomalie oder Zustandsverschlechterung benachrichtigt das System einen definierten Personenkreis im Unternehmen über ein Dashboard, eine E-Mail oder SMS. Je nach Kritikalität des Szenarios können konkrete Maßnahmen bis zur automatischen Abschaltung eingestellt werden. Nach der Anlernzeit des e.guard-Systems gehören dazu auch zustandsbasierte vorausschauende Wartungsempfehlungen (Predictive Maintenance), über die Galvanikbetriebe Instandhaltungskosten optimieren und die Anlagenverfügbarkeit steigern können.
Manuel Zimmermann: „Das Messprinzip der e.guard-Lösung beschränkt sich aber nicht nur auf Galvanikanlagen. Eine Vielzahl elektrisch betriebener Industrieanlagen, vor allem mit Frequenzumrichtern oder Wechselrichtern, lässt sich mit dieser modernen Variante der Differenzstromüberwachung ausrüsten. So bieten wir eine skalierbare Lösung zur Überwachung von Produktion und Lager, die nicht nur für mehr Sicherheit sorgt, sondern Schadenprävention und Kostenoptimierung vereint.“
28.07.2022
Ihr Kontakt